摘 要:半導體生產制造業在國民經濟中起著舉足輕重的作用,相關企業的規模也越來越大。其供配電系統穩定、可靠的運維不僅是其安全生產的基本保證,還關系到產品質量和生產的順利進行。而半導體行業中大部分工藝設備對電能質量比較敏感,電壓暫降、諧波等電能質量問題會導致設備損壞、生產材料報廢等產生較大的經濟損失。因此,需要對半導體行業裝設電能質量監測裝置來監測供電的電能質量。
關鍵詞:半導體;電能質量;電壓暫降;諧波
1 項目概況
在國家政策的引導下,電子行業發展迅速,同時新建了大量電子行業工廠。工廠用電量大且大部分工藝需要不間斷運行,配電系統結構復雜,設備一旦意外斷電會導致重大損失,這就需要對供電可靠性要求非常高,對故障比較敏感;大部分工藝設備對電壓、電流比較敏感,電壓電流的變化會導致設備損壞、生產材料報廢等問題;并且工廠電壓等級比較多,出于供電可靠性要求和工藝設備需要電壓等級不同,工廠配電電壓從110kV到66kV、35kV、10kV、0.48kV、0.4kV不等,涉及的各電壓等級變壓器數量非常多。針對以上情況,需要配置電能質量監測裝置來監測用電電能質量情況,為后續改善電能質量提供依據。
某半導體有限公司成立于2018年05月29日,注冊地位于四川省成都高新區。經營范圍包括OLED等平板顯示屏材料、電子材料及其相關產品的研發、測試、生產、銷售、技術服務、技術咨詢及其售后服務;提供分撥、保稅倉儲(不含危險化學品)、保稅加工服務;國際貿易、轉口貿易、保稅區企業間貿易以及區內貿易代理;電子產品及其零部件、相關化工原料(不含危險化學品)的進出口、批發、傭金代理(拍賣除外)及相關配套業務(國家禁止或涉及行政審批的貨物和技術進出口除外)。
2 項目需求
本次項目為某半導體有限公司10/0.4KV用戶變電站項目,該變電站供電系統為單母線供電系統,共設一面高壓進線柜、一面計量柜、一面母線PT柜和四面專變出線柜。由于該公司主要生產電子材料、芯片等半導體設備,而半導體芯片制造生產中主要存在以下電能質量問題:
1、諧波問題
IC測試臺、PLC控制的機械手、芯片制造用的晶圓機或變頻控制的半導體機臺都會產生大量的諧波,它們不但會造成機臺設備自身的壞機現象,回流進電網的諧波電流還會引起其他回路的發熱、電子開關誤動作、供電電壓不穩,甚至引起生產線停線、半成品的報廢。而且高能設備如:外延設備、擴散設備、離子注入設備的頻繁加卸載,更加重了用電環境的惡化。
2、電壓暫降及中斷
現代化的半導體生產設備對電力品質問題非常敏感,相對于傳統工業來說,半導體、LCD制造對電壓暫降非常敏感,持續16ms的幅值為額定值85%-90%電壓暫降即可能導致設備停機。電壓暫降與短時中斷的差別在于短時中斷時負載一般與供電系統基本斷開(幅值低于額定值的10%),而電壓暫降發生時負載仍與電源連接。對于半導體行業而言,兩者均會造成設備停機,產生的結果是相同的,但是電壓暫降發生的幾率遠高于短時中斷會發生的幾率。調查顯示:在所有配電系統事故中,電壓暫降引起的事故占了70%-80%;而在輸電系統事故中,電壓暫降引起的事故所占的比例超過了90%。
停機的概念在傳統產業中只是生產暫時的中斷,而對半導體、LCD生產來說就是一次災難。因為半導體、LCD生產設備的停機會造成大量直接損失和間接損失。這些損失包括:
1)直接損失:半導體產品硅片損壞和浪費、設備壽命縮短甚至損壞、清理產線的人工成本等。
2)間接損失:重新啟動生產線需要的時間、降低產品品質、延誤交貨時間等。
國家發改委經濟調節運行局曾開展了電能質量經濟性影響調查,經過大量的調研與分析,都表明電壓暫降與短時中斷都是顯著的電能質量問題,成為供用電雙方共同面臨的挑戰。其中半導體行業因電能質量擾動帶來的生產損失占據高位。
因此,為了實時監測供電的電能質量,在本項目的高壓配電進線柜處裝設一臺電能質量監測裝置APView500,同時為了保證整個配電系統日常安全穩定運行,在每面高壓開關柜裝設一臺AM5系列微機保護裝置和一臺ASD200智能操控裝置;為了監測各回路的電能,在每面高壓開關柜和低壓柜均配置我司的多功能儀表。各類設備主要實現的功能如下:
產品圖片 | 產品型號 | 主要功能 |
| APView500 電能質量在線監測裝置 | 穩態數據:電壓、電流有效值;有功、無功、視在功率/電能、功率因數;電流、電壓不平衡度;電壓偏差;頻率偏差;2-63次諧波;0.5-62.5次間諧波;高頻次諧波、電壓閃變(短閃變、長閃變)、電壓波動 暫態數據:電壓中斷;電壓暫降;電壓暫升 瞬態數據:電壓瞬態;電流瞬態 |
| AM5-F 線路保護 測控裝置 | 三段式過流保護(可經低電壓閉鎖、可帶方向閉鎖)、反時限過流保護(可經低電壓閉鎖)、兩段式零序I01過流/反時限過流/后加速過流保護、兩段式零序I02過流/反時限過流/后加速過流保護、重合閘、后加速過流保護(可經低電壓閉鎖)、過負荷告警、過負荷跳閘、失壓跳閘、失壓告警、低頻減載/高頻保護(可經滑差閉鎖)、PT斷線告警、控故障告警、FC回路配合的過流閉鎖功能、非電量保護、逆功率保護、零序過壓跳閘、零序過壓告警、過電壓跳閘、過電壓告警、二次諧波閉鎖 |
AM5-T 變壓器保護 測控裝置 | 三段式過電流保護(可經復合電壓閉鎖、可經二次諧波閉鎖)、反時限過流保護(可經復合電壓閉鎖)、兩段式零序I01過流/反時限過流保護、兩段式零序I02過流/反時限過流保護、過負荷告警、過負荷跳閘、PT斷線告警、控故障告警、非電量保護、FC回路配合的過流閉鎖功能、二次諧波閉鎖、間歇接地保護 | |
AM5-U1 PT保護 測控裝置 | 過電壓告警、低電壓告警、零序過電壓告警、PT斷線告警、母線絕緣監測(自產零序過壓告警) | |
| ASD200 智能操控 裝置 | 一次回路模擬圖動態指示;溫濕度測量與控制功能;斷路器分合次數計數;語音防誤提示;斷路器分合閘回路電壓測量;分合閘回路完好指示;預分預合閃光指示功能;人體感應自動照明控制;人體感應安全提示;高壓帶電指示及核相/驗電功能。 |
3 系統需求
為實時監視整個配電室的運行以及數據采集,該項目配置一套Acrel-2000Z電力監控系統,其可實現的功能如下:
1)實時監測:以配電一次圖的形式直觀顯示配電線路的運行狀態,可以實時監測各回路電壓、電流、功率、功率因數等電參數信息,動態監視各配電回路斷路器、隔離開關、地刀等合、分閘狀態。
圖1 10kV變電站配電監測界面
圖2 0.4kV配電室母線配電監測界面
2)電參量查詢:在配電一次圖中,可以直接查看該回路詳細電參量,包括三相電流、三相電壓、總有功功率、總無功功率、總功率因數、正向有功電能等。
3)運行報表: 查詢各回路或設備指定時間的運行參數,報表中顯示電參量信息應包括:各相電流、三相電壓、總功率因數、總有功功率、總無功功率、正向有功電能等,報表格式有日報表、月報表、年報表等。
圖3 0.4kV電參量查詢界面
4)實時告警:能夠對配電回路斷路器、隔離開關、接地刀分、合動作等遙信變位,保護動作、事故跳閘等事件發出告警。
5)歷史事件查詢:能夠對遙信變位,保護動作、事故跳閘,以及電壓、電流、功率、功率因數越限等事件記錄進行存儲和管理,方便用戶對系統事件和報警信息進行歷史追溯,查詢統計、事故分析。
6)故障錄波:能夠在系統發生故障時,自動準確地記錄故障前、后過程的各種電氣量的變化情況,通過對這些電氣量的分析、比較,對分析處理事故、判斷保護是否正確動作、提高電力系統安全運行水平有著重要作用。
7)事故追憶:能夠自動記錄事故時刻前后一段時間的所有實時穩態信息,包括開關位置、 保護動作狀態、遙測量等,形成事故分析的數據基礎。
8)曲線查詢:能夠查詢實時曲線和歷史曲線,包括三相電流、三相電壓、有功功率、無功功率、功率因數等所有遙測量。
9)用戶權限管理:設置了用戶權限管理功能,通過用戶權限管理能夠防止未經授權的操作(如遙控的操作,數據庫修改等)。系統可以定義不同操作權限的權限組(如管理員組、工程師組、操作員組等),在每個權限組里分配不同用戶,為系統運行、維護、管理提供可靠的安全保障。
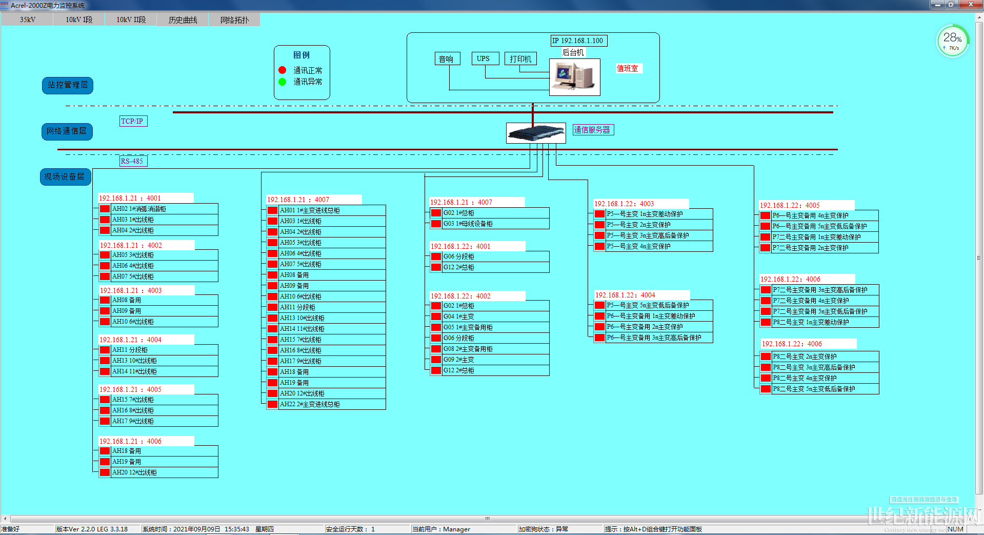
10)網絡拓撲圖:支持實時監視接入系統的各設備的通訊狀態,能夠完整的顯示整個系統網絡結構;可在線診斷設備通訊狀態,發生網絡異常時能自動在界面上顯示故障設備或元件及其故障部位。
圖4 網絡拓撲圖
11)遙控功能:根據電力規程要求,可以對整個配電系統范圍內的設備進行遠程遙控操作。
12)通信管理:可以對整個配電系統范圍內的設備通信情況進行管理、控制、數據的實時監測。
4 現場安裝圖片
本項目各類設備均就地安裝于開關柜中,電力監控系統主機放置于高壓配電房值班室內中,現場安裝圖片如下。


圖5 現場圖片
5 現場運行情況
本項目自裝設電能質量監測裝置起,對電力系統中出現的故障情況均可靠監測,在此過程中,出現多次電壓暫降,事件記錄如圖6。去年2022年10月份由于限電,出現過一次電壓暫降,暫降深度為1380V,持續時間為0.039s,如圖7;2023年1月23日發生過一次電壓暫降,暫降深度為2999V,持續時間為0.620s,由于春節期間,用戶單位放假,所有設備均停運,故未造成損失,如圖8;圖9為2月9號電力系統發生故障造成的電壓暫降事故監測界面,暫降深度為3453V,持續時間為0.637s,造成現場所有變頻器均停機,且照明燈也出現閃變的現象,該事件記錄的時間和故障類型均和電力公司反饋的情況吻合,得到用戶的認可。

圖6 電壓暫降事件記錄 圖7 10月28日電壓暫降事件記錄

圖8 1月23日電壓暫降事件記錄 圖9 2月9日電壓暫降事件記錄
6 結語
半導體滲透到我們工作、生活的方方面面,隨著生活水平的提高,我們對芯片制造需求也越來越多。但伴隨信息技術的飛速發展,基于計算機、微處理器的用電設備和各種電力電子設備在電力系統中大量投入使用,它們對系統干擾比機電設備更加敏感,對供電質量的要求也更為苛刻,相對低劣的電能質量嚴重影響了靈敏設備的安全運行。本文介紹的電能質量監測裝置可以針對供電電能質量起到監測作用,為電能質量治理提供可靠依據。
參考文獻
[1] 安科瑞企業微電網設計與應用手冊.2020.6月版
[2] 安科瑞用戶變電站綜合自動化與運維解決方案.2021.11月版
安科瑞 繆陽揚

